Your Metorik Dashboard on a TV
Back in April of this year, I introduced a heavily requested (and later loved) feature - custom dashboards. Since Metorik began, the dashboard has always been the heart of it. But with custom dashboards, that heart became customisable.
More recently, custom dashboards have been improved and extended, with more cards like 'segment lists' (eg. show a list of low stock products on the dashboard or high value customers that haven't ordered recently), UX improvements making them easier to customise, and even the ability to hide the 'recent events' area, giving you more room to customise.
Today I've taken it a bit further, adding a TV mode.
Simply click the TV button at the top of the dashboard:


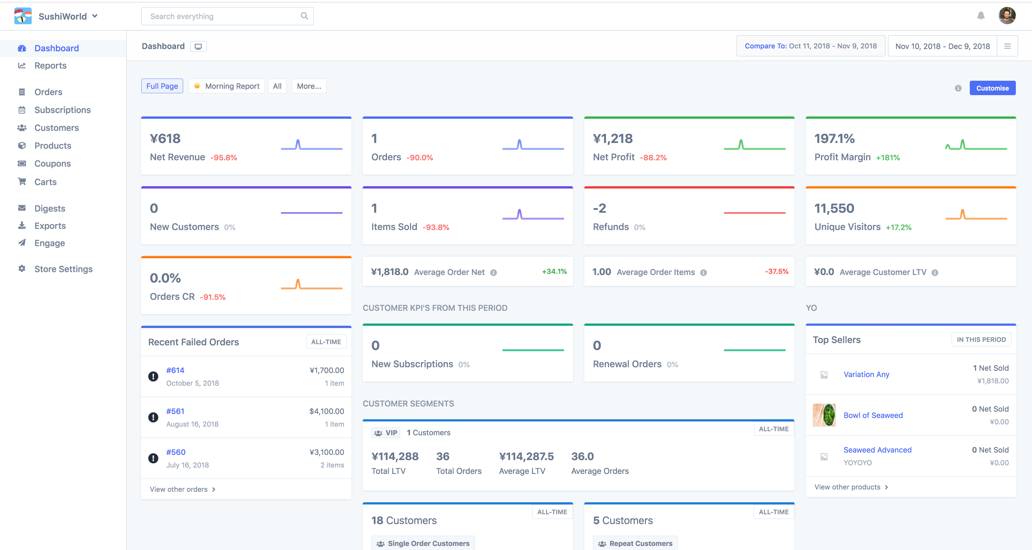
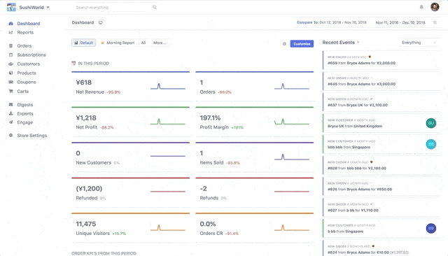
And suddenly the dashboard takes up the entire page, giving you more room to build custom dashboards and importantly, a better looking dashboard to display on a TV (excuse the poor GIF quality):


Some improvements have also been made to how it decides the number of 'columns' to include in the report. Before, you'd either have 2 columns and the event stream, or 3 columns but no event stream. Now if your display is large enough, it will try to display 3 columns and the event stream, or 4 columns but no event stream.


For those of you who haven't tried displaying the old dashboard or other dashboards on TVs before, there are a few ways you can do it:
Connect a computer to a TV. Then open up the dashboard in Chrome or another internet browser on that computer, make it full screen, and you're in business.
Use a Chromecast or Apple TV to stream a browser tab (full screen) from a computer to a TV. May stop working when you close that computer or similar though - so ideally you'll want to do this with a desktop computer that is always in reach of the TV and doesn't get turned off often.
You could set up a Raspberry Pi (micro computer) in kiosk mode, so it just displays a webpage in full screen all the time. This involves a bit more work than #1 or #2 but is very affordable and long-term will be worth it. Personally I do exactly this in my office and there are a number of guides available to help you set this up.
Other ideas? Let me know what you did so I can share it with others.
Now, you'll likely want to make a special dashboard layout just for the TV, so remember, with Metorik you can create and share with your team unlimited dashboard layouts.
Additionally, Metorik remembers if you've enabled TV mode, so you may want to add a new Metorik user account that the TV will use, rather than using your own personal account.
I'd love to see your dashboard set up on a TV in your office! If you've done this and want to send me a photo, I've love to add it to this post and link your store. I'll make sure the numbers, charts, etc. are all blurred out before of course.